永利大厦项目位于天津河西区,南侧紧邻建筑工程机械厂,西侧为建筑工程学校、天津渤海职业技术学院以及第一餐具厂,东至五号堤路,北至郁江道。建设用地为郁江道与五号堤路转角处。
A塔为地上18层,地下3层;地上部分主要屋面高度约89.500m;B塔为地上20层,地下3层;地上部分主要屋面高度约99.600m;C塔为地上9层,地下3层;地上部分主要屋面高度约43.800m。地下车库与3个分塔整体相连,地下3层,基础底板上皮标高-12.450m;±0.000相当大沽标高3.510m。
实际应用EVALUATION
应用成果
管理提升
中天集团公司内部第一个成功应用BIM系统的项目,有效提升管理水平,提高沟通效率,减少的40%沟通会议,提升商务提取数据效率80%
技术提升
充分应用BIM进行施工模拟,指导幕墙、脚手架、二次结构的排布,提高施工技术质量,节约20%材料用量。减少机电返工,预估节约50万
数据积累
开创了中天内部高层施工应用BIM集成数据库的先河,形成切实可行的BIM实施方法,积累形成企业内部大数据库,复制推广到其他项目
人才培养
永利大厦项目成为中天公司企业BIM的人才培养基地
成果展示
实体模型应用
1、机电深化设计:引入MagiCAD进行机电深化设计,地下室共发现碰撞点2155处,其中机电管线碰撞2001处,机电土建预埋碰撞154处,重大问题23处,预计节约成本为50万元。
2、工程量快速提取:利用BIM 5D快速提取工程量和成本信息,提高工作效率,节约时间80%以上。
3、幕墙指导施工:引入Revit建立幕墙施工模型,多种幕墙类型的排布位置清晰明了,预估节约材料20%以上。
虚拟施工
1、措施模型指导施工:爬升式脚手架三维模型指导现场施工并利用BIM 5D得出材料报表,初步预估节约材料20%以上。
2、自动排砖:BIM 5D自动排砖,可以自动排布砌块、芯柱、水平系梁等二次结构,可以检测洞口或者其他构件,自动预留,并导出材料统计表。

提升管理
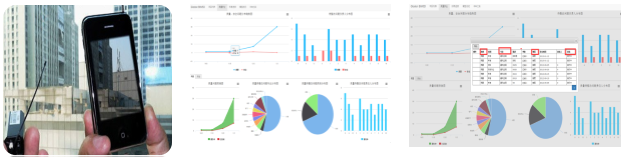
1、质量安全问题跟踪:通过BIM 5D手机移动端录入质量安全等问题,同步上传云端和PC端,并统一在云端和PC端管理,减少了项目质量安全管理人员的数据准备工作量,减少与项目领导、监理等的沟通成本、沟通时间。
2、进度例会:改变传统进度例会模式,利用三维模型和进度挂接模式,对现场进度管理、大工况施工、多专业穿插等提供参考依据,减少时间沟通40%以上。

用户评价EVALUATION
BIM建筑信息模型具备智能化、可视化的动态施工策划、施工管理等特点,减少工程建造失误提高建设效率,是项目管理综合的合成,是检验项目施工策划的模拟平台也是项目管理经验积累的平台。

BIM建筑网

评论前必须登录!
注册